We have introduced a new enhancement under the Dashboard module. Now any commission added in Epic will be visible in the AMS Dashboard under the Revenue KPI field and Top List sections.
Use Case: Easily track commission amount added in Epic by viewing them in the AMS Dashboard’s Revenue and Top 10 List sections, helping users stay informed without switching between systems.
To View the enhancement:
- Navigate to the Dashboard.
- From the dropdown, select the AMS Dashboard.
You will be redirected to the AMS Dashboard page.
As shown below, a Revenue section is added to the AMS Dashboard Page.
Note: The Revenue Amount is the Commission amount Added in Epic.
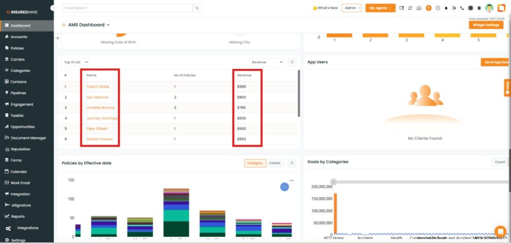
Scroll down the AMS Dashboard to view the Top list section.
From the dropdown, select the preferred Top List and Revenue sections.
As shown below, the Account Name along with Revenue Amount is displayed.
